๐๋ค์ฐ์คํผ์ค ํตํฉ๋ฉ์ผ๋ณด์์ผ๋ก ์์ฑํ๋ ์์ ํ ๊ธฐ์ ๋ฉ์ผ ํ๊ฒฝ
๋ค์ฐ์คํผ์ค ํตํฉ๋ฉ์ผ๋ณด์์ ์คํธ/๋ฐ์ด๋ฌ์ค ๋ฉ์ผ ์ฐจ๋จ, ๋์ฌ์จ์ด ๋ฐฉ์ด, ๋ฉ์ผ ์ค์๊ฐ ๋ฐฑ์ ยท๋ณต๊ตฌ,
๊ธฐ์ ์ ๋ณด์ ์ถ๋ฐฉ์ง๋ฅผ ํ ๋ฒ์ ์ ๊ณตํ๋ ์ฌ์ธ์ ๋ฉ์ผ ๋ณด์ ์๋ฃจ์ ์ ๋๋ค .
โโ

์๋ ํ์ธ์
์ฌ์ธ์ ์ ๋ฌดํ๋ซํผ ๋ค์ฐ์คํผ์ค์ ๋๋ค!
โ
๊ธฐ์ ํ๊ฒฝ์์ ๋ง์ ์ปค๋ฎค๋์ผ์ด์ ์ด ๋ฉ์ผ์ ํตํด ์ด๋ฃจ์ด์ง๋ ๋งํผ,
๋ฉ์ผ ๋ณด์์ ๊ธฐ์ ์ ์์ ์ ์ธ ์ ๋ฌด ์ด์์ ์ํ ํต์ฌ ๊ด๋ฆฌ ์์ญ์ผ๋ก
์ค์์ฑ์ด ์ปค์ง๊ณ ์์ต๋๋ค.
โ
๋ณด์ ๋ด๋น์๋ก์, ์ด๋ฐ ๊ณ ๋ฏผ ์์ง ์์ผ์ ๊ฐ์?
๐ก๏ธ ๋ฏฟ์ ์ ์๋ ๋ฉ์ผ ๋ณด์ ์๋ฃจ์ ์ด ํ์ํด์
์๋ง์ ์๋ฃจ์ ์์์ ๊ธฐ์ ๋ฉ์ผ ํ๊ฒฝ์ ๋ฑ ๋ง๋ ๋ณด์ ์์คํ ์ ์ฐพ๊ธฐ๋ ์ฝ์ง ์์ต๋๋ค.
โ
๐ ๋ณ๋์ ์๋น์ค ๋์ ์์ด ํ๋์ ํ๋ซํผ์ผ๋ก ๊ด๋ฆฌํ๊ณ ์ถ์ด์
๋ณด์์ ๊ฐ๋ ฅํด์ผ ํ์ง๋ง, ๋์์ ์ ๋ฌด ์์คํ ๊ณผ ์๋ฒฝํ ์ฐ๋๋์ด์ผ ํฉ๋๋ค.
โ
โ๏ธ ์ฌ๋ฌ ๋ณด์ ๊ธฐ๋ฅ์ ํ ํ๋ฉด์์ ํตํฉ ๊ด๋ฆฌ๋๋ฉด ์ข๊ฒ ์ด์.
๋ชจ๋ ๋ณด์ ๊ธฐ๋ฅ์ ํ ํ๋ฉด์์ ํตํฉ ๊ด๋ฆฌํ ์ ์๋ค๋ฉด
์ด์ ํจ์จ๊ณผ ์ฌ๊ณ ๋์ ์๋๊ฐ ํฌ๊ฒ ํฅ์๋ฉ๋๋ค.
โ
๐ฐ๋ค์ํ ๋ณด์ ๊ธฐ๋ฅ์ ์ฐ๊ณ ์ถ์๋ฐ ์์ฐ์ด ๊ฑฑ์ ๋ผ์
๋๋ถ๋ถ์ ๊ธฐ์ ์ด ๋ณด์ ๊ฐํ๋ฅผ ์ค์ํ๊ฒ ์ฌ๊ธฐ์ง๋ง, ์์ฐ๊ณผ ๋น์ฉ ๋ถ๋ด์ผ๋ก ๋์ ์ ์ด๋ ค์์ ๊ฒช์ต๋๋ค.
โ
โ
ํ์ง๋ง ์คํธ๋ฉ์ผ ์ฐจ๋จ๋ถํฐ ๋ฐฑ์ ยท๋ณต๊ตฌ, ๋์ฌ์จ์ด ๋ฐฉ์ด, ๊ธฐ์ ์ ๋ณด์ ์ถ๋ฐฉ์ง๊น์ง
๋ชจ๋ ๊ธฐ๋ฅ์ด ํ ๋ฒ์ ์ ๊ณต๋๋ค๋ฉด ๋ ์ด์ ๋ณด์ ๊ฑฑ์ ์ ํ์ ์์ต๋๋ค.
โ
์ด๋ ํด๋ต์ด ๋ฐ๋ก ๋ค์ฐ์คํผ์ค ํตํฉ๋ฉ์ผ๋ณด์์ ๋๋ค.
โ
์ โ๋ค์ฐ์คํผ์ค ํตํฉ๋ฉ์ผ๋ณด์โ์ด์ด์ผ ํ ๊น์?

๋ค์ฐ์คํผ์ค ํตํฉ๋ฉ์ผ๋ณด์์ ๋ณด์ ๋ด๋น์๋ผ๋ฉด ํ ์ ์๋ ๊ณ ๋ฏผ๋ค์
ํด๋ต์ ์ ์ํฉ๋๋ค.
โ
โ๏ธ ๋ฉ์ผ ์ ๋ฌธ ๊ธฐ์ ์ ์ ๋ขฐ์ฑ
๋ค์ฐ๊ธฐ์ ์ 23๋ ์ด์ ๊ธฐ์ ๋ฉ์ผ ์๋น์ค๋ฅผ ์ด์ํด์จ ์ ๋ฌธ ํ์ฌ๋ก,
์๋ง์ ๊ธฐ์ ๊ณ ๊ฐ์ ํตํด ๊ฒ์ฆ๋ ์์ ์ฑ๊ณผ ๋ณด์ ๊ธฐ์ ๋ ฅ์ ๋ณด์ ํ๊ณ ์์ต๋๋ค.
โ
โ๏ธ ์ฌ์ธ์(All-in-One) ํตํฉ ๋ณด์
์คํธ๋ฉ์ผ ์ฐจ๋จ, ๋ฐฑ์ ยท๋ณต๊ตฌ, ๋์ฌ์จ์ด ๋ฐฉ์ด, ๊ธฐ์ ์ ๋ณด์ ์ถ๋ฐฉ์ง ๋ฑ
์ฌ๋ฌ ์ ํ์ ๊ธฐ๋ฅ์ ํ๋์ ์๋น์ค๋ก ์ ๊ณตํฉ๋๋ค.
โ
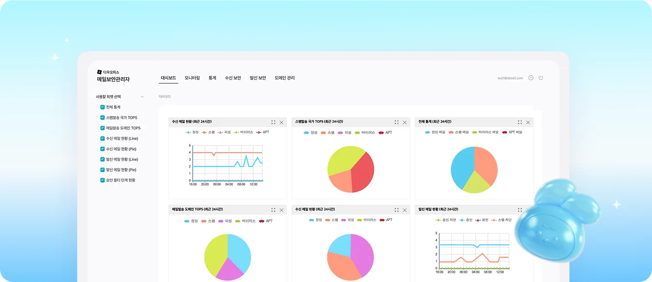
โ๏ธ ํตํฉ ๊ด๋ฆฌ์ ํธ์์ฑ
๊ด๋ฆฌ์๋ ํ ํ๋ฉด์์ ๋ชจ๋ ๋ณด์ ๊ธฐ๋ฅ์ ๋ชจ๋ํฐ๋งํ๊ณ ์ ์ดํ ์ ์์ด
์ด์ ๋ถ๋ด์ด ํฌ๊ฒ ์ค์ด๋ญ๋๋ค.
โ
โ๏ธ ํฉ๋ฆฌ์ ์ธ ๊ฐ๊ฒฉ ์ ์ฑ
๊ธฐ์กด์๋ ๋ณ๋ ๊ตฌ๋งค๊ฐ ํ์ํ๋ ๋ค์ํ ๋ณด์ ๊ธฐ๋ฅ์
๋ถ๋ด์๋ ๊ฐ๊ฒฉ์ผ๋ก ์ด์ํ ์ ์์ด์.
โ
ํตํฉ๋ฉ์ผ๋ณด์์๋ ๊ตฌ์ฒด์ ์ผ๋ก ์ด๋ค ๊ธฐ๋ฅ๋ค์ด ํฌํจ๋์ด ์๋์?
๋ค์ฐ์คํผ์ค ํตํฉ๋ฉ์ผ๋ณด์์
์คํธ๋ฉ์ผ ์ฐจ๋จ, ๋ฉ์ผ ๋ฐฑ์ ยท๋ณต๊ตฌ, ๋์ฌ์จ์ด ๋ฐฉ์ด, ๊ธฐ์ ์ ๋ณด์ ์ถ๋ฐฉ์ง
์ด ๋ค ๊ฐ์ง๋ฅผ ์ค์ฌ์ผ๋ก, ๋ชจ๋ ๋ฉ์ผ ๋ณด์ ๋จ๊ณ๋ฅผ ํตํฉ ๊ด๋ฆฌํฉ๋๋ค.
โ
โ ์คํธ๋ฉ์ผ ์ฐจ๋จ โ 3๋จ๊ณ ์ ๋ฐ ํํฐ๋ง์ผ๋ก ์ ์ฑ ๋ฉ์ผ ์๋ฒฝ ์ฐจ๋จ

โ๋ค์ฐ์คํผ์ค ํตํฉ๋ฉ์ผ๋ณด์์ ๋ฉ์ผ ์์ ๊ณผ์ ์
์ ์/SMTP/์ฝํ ์ธ ๋จ๊ณ๋ก
๊ตฌ๋ถํด ๋ชจ๋ ๊ตฌ๊ฐ์์ ์ํ ์์๋ฅผ ์ฌ์ ์ ์ฐจ๋จํฉ๋๋ค.
|
๋จ๊ณ
|
์ฃผ์ ๊ธฐ๋ฅ
|
|
์ ์ ๋จ๊ณ ์ฐจ๋จ
|
RBL ์ฐจ๋จ, ์ ์ ํ์ ์ ํ
|
|
SMTP ๋จ๊ณ ์ฐจ๋จ
|
SPFยทDNS ๊ฒ์ฌ, ์ก์์ ์ ํ
|
|
์ฝํ
์ธ ๋จ๊ณ ์ฐจ๋จ
|
ํจํด ํํฐ, ์ธ๊ณต์ง๋ฅ ํํฐ, ์คํธํ๊ฑฐ ํํฐ, ๋ฐ์ด๋ฌ์ค ํํฐ, ์ค์๊ฐ ํจํด ํํฐ
|
์ด 3๋จ๊ณ ๋ฐฉ์ด ์ฒด๊ณ ๋๋ถ์ ์คํธ๋ฉ์ผยทํผ์ฑ๋ฉ์ผยท๋ฐ์ด๋ฌ์ค๋ฉ์ผ ์ ์ ๋ฅ ์ ๊ฐ์์ํฌ ์ ์์ต๋๋ค.
์ฆ, ๊ธฐ์ ๋ฉ์ผ ์๋ฒ๋ฅผ ํญ์ โ๊นจ๋ํ ์ํโ๋ก ์ ์งํ๋ ์ง๋ฅํ ํํฐ ์์คํ ์ ๋๋ค.
โ
โ
โก ๋ฉ์ผ ๋ฐฑ์ ยท๋ณต๊ตฌ โ ๋ฐ์ดํฐ ์์ค ๋ฐฉ์ง๋ฅผ ์ํ ์์ ์ ๋ณต์ ์์คํ โ

๋ฉ์ผ ๋ฐ์ดํฐ๋ ๊ณง ๊ธฐ์ ์์ฐ์ ๋๋ค.
ํตํฉ๋ฉ์ผ๋ณด์์ ๋ฉ์ผ ์ ์ฅ๊ณผ ๋ณต๊ตฌ๋ฅผ ๋ฐ์ดํฐ ์ค์ โ ๋ฐฑ์ โ ๋ณต๊ตฌ์ ์ธ ๋จ๊ณ๋ก ๊ด๋ฆฌํฉ๋๋ค.
|
๋จ๊ณ
|
์ฃผ์ ๊ธฐ๋ฅ
|
|
๋ฐ์ดํฐ ์ค์
|
์ ์/์ ํด๋ฉ์ผ ๋ณด๊ด ๊ธฐ๊ฐ ์ค์ , ์ ์ฅ ๊ธฐ๋ฅ์ผ๋ก ๋ฉ์ผ ๋ณด๊ด ๋ฐฉ์ ์ ๊ณต
|
|
๋ฐฑ์
|
์ค์๊ฐ ์ ์ฅ, ๋ณด์์ผํฐ์ ๋ณด๊ด ๊ธฐ๊ฐ ์ค์ ์ ๋ฐ๋ฅธ ๋ฐฑ์
|
|
๋ณต๊ตฌ
|
์ ์ ์ก์์ ๋ฉ์ผ ๋ณต๊ตฌ, ๊ด๋ฆฌ์ ๋ณต๊ตฌ, ๊ฐ์ธ๋ณ ๋ณต๊ตฌ ์ง์
|
์ด ์์คํ ์ ํตํด ๋์ฌ์จ์ด ๊ฐ์ผ, ์ค์๋ก ์ธํ ์ญ์ , ์๋ฒ ์ค๋ฅ ๋ฑ ๋ชจ๋ ์ํฉ์์ ๋น ๋ฅธ ๋ณต๊ตฌ๊ฐ ๊ฐ๋ฅํ๋ฉฐ,
๊ธฐ์ ์ ์ ๋ฌด ์ฐ์์ฑ ํ๋ณด์ ํ์์ ์ธ ๊ธฐ๋ฅ์ ์ ๊ณตํฉ๋๋ค.
โ
โ
โข ๋์ฌ์จ์ด ์ฐจ๋จ โ APT ํ์ง์ ์ด๋ ฅ ํ์ต ๊ธฐ๋ฐ์ ์ ์ ์ ๋ฐฉ์ด

๋ค์ฐ์คํผ์ค ํตํฉ๋ฉ์ผ๋ณด์์ ๋์ฌ์จ์ด ๊ฐ์ผ ๋ฉ์ผ์ ์ฌ์ ์ ์๋ณํ๊ธฐ ์ํด
๊ณ ๋ํ๋ ๊ฒ์ฌ ๊ตฌ์กฐ๋ฅผ ๊ฐ์ถ๊ณ ์์ต๋๋ค.
|
๋จ๊ณ
|
์ฃผ์ ๊ธฐ๋ฅ
|
|
APT ๊ฒ์ฌ
|
๊ฐ์๋์ ์ค์ , ๊ฐ์ ํญ๋ชฉ ์ค์ ๋ฐ ์๋ฆผ, ์ ์ฅ ๋ฐ ์์ถ ๋ฐฉ๋ฒ ์ ๊ณต
|
|
๋์ฌ์จ์ด ์๋ฐฉ(์ด๋ ฅํ์ต)
|
๊ธฐ์กด ํ์ง ์ด๋ ฅ ํ์ต์ ํตํ ์ด๋ฉ์ผ client/์ก์ ๋ฐ ์ ๋ฌ ์๋ฒ/ ๊ฒฝ์ ๊ตญ ๊ฒ์ฌ
|
|
์ฒจ๋ถํ์ผ ํ์ฅ์ ๊ฒ์ฌ
|
์์ฌ ํ์ฅ์ ๋ฐ ์ด์ค ํ์ฅ์ ํ์ง, ํ์ผ RLO๊ฒ์ฌ
|
์ด ๊ณผ์ ์ ํตํด ๊ฐ์ผ ๊ฐ๋ฅ์ฑ์ด ์๋ ๋ฉ์ผ์ ์๋ ๊ฒฉ๋ฆฌ๋๋ฉฐ,
์ฌ์ฉ์๋ ๊ฐ์ผ๋๊ธฐ ์ ์ ๊ฒฝ๊ณ ๋ฐ ์ฐจ๋จ ์๋ด๋ฅผ ๋ฐ๊ฒ ๋ฉ๋๋ค.
์ฆ, ๊ฐ์ผ ํ ๋ณต๊ตฌ๊ฐ ์๋ ๊ฐ์ผ ์ ์๋ฐฉ ์ค์ฌ์ ๋ณด์ ์ฒด๊ณ๋ฅผ ์คํํฉ๋๋ค.
โ
โฃ ๊ธฐ์ ์ ๋ณด์ ์ถ๋ฐฉ์ง โ ๋ด๋ถ ์ค์๋ถํฐ ์ธ๋ถ ์ ์ถ๊น์ง ์๋ฒฝ ์ ์ด

ํตํฉ๋ฉ์ผ๋ณด์์ ๊ธฐ์ ์ ๋ณด์ ์ถ๋ฐฉ์ง ๊ธฐ๋ฅ์
์ค์ก์ ํํฐ โ ์น์ธ ํํฐ โ ์ํธํ ์ค์ ์ 3๋จ๊ณ๋ก ๊ตฌ์ฑ๋์ด ์์ต๋๋ค.
|
๋จ๊ณ
|
์ฃผ์ ๊ธฐ๋ฅ
|
|
Step 1. ์ค์ก์ ํํฐ ์ค์
|
์กฐ๊ฑด ๊ธฐ๋ฐ ํํฐ๋ง, ๋ถ์/๊ทธ๋ฃน ๋จ์ ์ค์
|
|
Step 2. ์น์ธ ํํฐ ์ค์
|
์ฒจ๋ถํ์ผ ํ์ฅ๋ช
์ ํ, ๊ฐ์ธ์ ๋ณด ๊ฐ์์ ๋ฐ๋ฅธ ์ค์ ,
๋๋์น์ธ/์๋์ฒ๋ฆฌ/์ฅ์ฑ
์ค์ ์ง์
|
|
Step 3. ์ํธํ ์ค์
|
๋ค์ํ ์กฐ๊ฑด ์ค์ , ์ฒจ๋ถํ์ผยท๋งํฌ ์ํธํ ๋ฐ์ก
|
์ด ๊ธฐ๋ฅ์ ํตํด ๋ด๋ถ ์ง์์ ์ค์๋ก ์ธํ ์ ๋ณด ์ ์ถ,
๋๋ ์ธ๋ถ๋ก์ ๋ฌด๋จ ๋ฐ์ก์ ์์ฒ ์ฐจ๋จํ ์ ์์ต๋๋ค.
โ
ํนํ ์ธ์ฌ, ์ฌ๋ฌด, ๊ณ ๊ฐ์ ๋ณด ๋ฑ
๋ฏผ๊ฐ๋ฐ์ดํฐ๋ฅผ ๋ค๋ฃจ๋ ๋ถ์์์ ํ์ํ ํจ๊ณผ๋ฅผ ๋ฐํํฉ๋๋ค.
โ
โ
โ
โผ๋ ์์ธํ ๊ธฐ๋ฅ ์ ๋ณด๋ ์๋ ๋ฐฐ๋ ํด๋ฆญํด์ฃผ์ธ์!โผ
โ
ํตํฉ๋ฉ์ผ๋ณด์, ์ด๋ป๊ฒ ์ด์ฉํ ์ ์๋์?
ํตํฉ๋ฉ์ผ๋ณด์ ์๋น์ค๋
๋ณ๋ ์ค์น ์์ด ๋ค์ฐ์คํผ์ค์์ ๋ถ๊ฐ์๋น์ค ํํ๋ก ๋ฐ๋ก ์ ์ฉํ ์ ์์ต๋๋ค.
โ
์ฌ์ฉ์๋น ์ 1,000์์ ๋ถ๋ด ์๋ ๊ฐ๊ฒฉ์ผ๋ก
๊ธฐ๋ณธ ์คํธ/๋ฐ์ด๋ฌ์ค ๋ฉ์ผ ์ฐจ๋จ ๊ธฐ๋ฅ์ ์ถ๊ฐ๋ก ์ฌ์ฉํ์ค ์ ์์ต๋๋ค.

โ
๋ค์ฐ์คํผ์ค ํตํฉ๋ฉ์ผ๋ณด์์ ๋จ์ํ ํํฐ๋ง์ ๋์ด
๊ธฐ์ ์ ์ฒด์ ๋ฉ์ผ ํ๊ฒฝ์ ์์ ํ๊ฒ ์ด์ํ ์ ์๋ โ์ฌ์ธ์ ๋ณด์ ํ๋ซํผโ์ ๋๋ค.
โ
โ
์ด์ ๋ ์คํธ๋ฉ์ผ, ๋์ฌ์จ์ด, ๋ฐ์ด๋ฌ์ค๋ฉ์ผ, ๊ธฐ์ ์ ๋ณด์ ์ถ ๊ฑฑ์ ์์ด
ํ๋์ ์๋น์ค๋ก ์๋ฒฝํ ๋ฉ์ผ ๋ณด์์ ๊ฒฝํํด๋ณด์ธ์.
โผ
โ
โ
โโ
์์ฃผ ๋ฌป๋ ์ง๋ฌธ(FAQ)
Q1. ๋ค์ฐ์คํผ์ค๋ง ์ฌ์ฉํ ๋์ ํตํฉ๋ฉ์ผ๋ณด์์ ํจ๊ป ์ฌ์ฉํ ๋ ์ด๋ค ์ ์ด ๋ค๋ฅธ๊ฐ์?
A. ๊ธฐ๋ณธ ์คํธยท๋ฐ์ด๋ฌ์ค ์ฐจ๋จ ์ธ์, ๋ฐฑ์ ยท๋ณต๊ตฌยท๋์ฌ์จ์ด ๋ฐฉ์ดยท์ ๋ณด์ ์ถ๋ฐฉ์ง ๊ธฐ๋ฅ์ด ์ถ๊ฐ๋ฉ๋๋ค.
โ
Q2. ํตํฉ๋ฉ์ผ๋ณด์์ ๋ณ๋ ์ค์น๊ฐ ํ์ํ๊ฐ์?
A. ์๋๋๋ค. ๋ค์ฐ์คํผ์ค ๋ด ๋ถ๊ฐ์๋น์ค ํํ๋ก ๋ฐ๋ก ์ ์ฉํ ์ ์์ต๋๋ค.
โ
Q3. ์ด๋ค ๊ธฐ์ ์ ์ ํฉํ๊ฐ์?
A. ๋ฏผ๊ฐํ ์ ๋ณด๋ฅผ ๋ค๋ฃจ๋ ๋ชจ๋ ๊ธฐ์ , ํนํ ๋ณด์ ์ธ๋ ฅ์ด ๋ถ์กฑํ ์ค์ยท์ค๊ฒฌ๊ธฐ์ ์ด
ํตํฉ๋ฉ์ผ๋ณด์์ ํตํด ์์ ์ ์ธ ์ด๋ฉ์ผ ํ๊ฒฝ์ ๊ตฌ์ถํ ์ ์์ต๋๋ค.
โ
Q4. ๊ด๋ฆฌ์๋ ์ฌ์ฉ ํํฉ์ ํ์ธํ ์ ์๋์?
A. ๋ค, ๊ด๋ฆฌ์ ํ์ด์ง์์ ๋ณด์ ํ์ง ์ด๋ ฅ๊ณผ ์ฐจ๋จ ํํฉ์ ํ๋์ ํ์ธํ ์ ์์ต๋๋ค.
โ
Q5. ์ถ๊ฐ ๋น์ฉ์ด ๋ฐ์ํ๋์?
A. ์ฌ์ฉ์๋น ์ 1,000์์ผ๋ก ๋ถ๋ด ์์ด ์ด์ฉํ ์ ์์ผ๋ฉฐ, ์ฌ์ฉ์ ์์ ๋ฐ๋ผ ํ ์ธ ํํ์ด ์ ์ฉ๋ฉ๋๋ค.

